Grafana Loki Dashboards: Your Ultimate Guide

O.Franklymedia 65 views
Grafana Loki Dashboards: Your Ultimate Guide

Grafana Loki Dashboards: Your Ultimate Guide

Hey everyone, let’s dive into the awesome world of Grafana Loki dashboards ! If you’re wrestling with logs, trying to make sense of the endless streams of data, then you’ve come to the right place, guys. Loki, Grafana’s log aggregation system, is a game-changer, and when you pair it with a killer dashboard, you’ve got a superpower for troubleshooting and monitoring your systems. Seriously, Grafana Loki dashboards aren’t just pretty pictures; they’re your command center for understanding what’s really going on under the hood. We’re talking about turning that chaotic log data into actionable insights. So, buckle up, because we’re about to explore why these dashboards are so crucial and how you can harness their power to become a log-whisperer.

Why Are Grafana Loki Dashboards a Big Deal?

So, you’ve got logs, right? Tons of them. Application logs, system logs, container logs – you name it, it’s probably spewing data. Without a proper way to view and analyze this information, it’s like trying to find a needle in a haystack, but the haystack is on fire and someone keeps throwing more hay on it. That’s where Grafana Loki dashboards step in. They bring structure to the chaos. Think of it as having a super-powered magnifying glass and a detective’s notebook, all rolled into one. Grafana Loki dashboards allow you to visualize your logs, create alerts based on specific log patterns, and correlate log data with your existing metrics and traces. This unified view is absolutely essential for modern operations, especially in distributed systems and microservice architectures where tracking down issues can feel like a nightmare. By leveraging LogQL, Loki’s powerful query language, you can slice and dice your log data in ways you never thought possible. You can filter by labels, search for specific error messages, count occurrences, and even extract valuable information from the log lines themselves. All of this power is then beautifully rendered on a Grafana Loki dashboard , making complex issues immediately apparent. No more sifting through endless text files or relying on manual searches. Your dashboard becomes your eyes and ears, constantly monitoring the health and performance of your applications and infrastructure. It’s about proactive problem-solving instead of reactive firefighting, and let me tell you, that’s a massive win for any team. The ability to build custom dashboards tailored to your specific needs means you’re not just looking at generic data; you’re looking at the data that matters most to you and your services. This level of customization is a huge part of why Grafana Loki dashboards have become such a popular choice for teams of all sizes.

Getting Started with Loki and Grafana

Alright, let’s get practical, guys. To even think about Grafana Loki dashboards , you first need to get Loki and Grafana up and running. Don’t sweat it; it’s not as daunting as it sounds. Most folks start by setting up Loki as a microservice within their infrastructure. You can run it as a standalone binary, deploy it using Docker Compose, or even integrate it into your Kubernetes cluster. The key is to have Loki agents (like Promtail) collecting logs from your services and sending them to your Loki instance. Promtail is super handy; it automatically discovers log files based on labels and ships them to Loki. Once Loki is collecting your logs, you need to connect Grafana to it. In Grafana, you’ll add Loki as a data source. This is a pretty straightforward process – you just point Grafana to your Loki endpoint. Now, the magic really begins when you start building your dashboards. You’ll select Loki as the data source for your panels. This is where you get to unleash the power of LogQL. Remember those labels we talked about? They are your best friends here. You can use them to filter logs from specific applications, environments, or hosts. For instance, you might create a query like {job="my-app", level=~"error|warn"} to only show error and warning logs from your my-app service. Grafana Loki dashboards are built using panels, and each panel can display data in various formats – graphs, tables, single stats, and even logs. You can create a panel that shows a count of errors over time, another that lists the most recent error messages, and another that displays detailed logs for a specific request. The real power comes from combining these different views onto a single dashboard. You can arrange them logically, making it easy to spot trends, identify root causes, and monitor the overall health of your system at a glance. Don’t be afraid to experiment with LogQL! It’s incredibly flexible, allowing you to do things like count_over_time({job="my-app"} |= "failed"[5m]) to see how many times the word “failed” appeared in your logs over the last five minutes. Grafana Loki dashboards are your canvas, and LogQL is your paint. Start simple, get comfortable with basic queries, and then gradually build more complex and insightful dashboards as you get a better feel for your data. The community is also a fantastic resource if you get stuck or want inspiration for dashboard layouts and queries.

Key Features of Effective Grafana Loki Dashboards

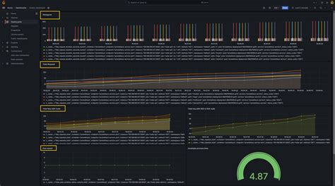
When you’re building out your Grafana Loki dashboards , you want them to be more than just a dumping ground for log lines. You want them to be effective . What does that even mean, you ask? Well, it means your dashboard should help you quickly understand the health of your systems, spot anomalies, and diagnose issues with minimal fuss. So, let’s break down some of the key features that make a Grafana Loki dashboard truly shine. First off, label filtering and exploration is paramount. Loki’s strength lies in its label-based indexing. Your dashboards should leverage this heavily. You should be able to easily filter logs by application name, environment (like staging or production), Kubernetes namespace, pod name, or any other relevant labels you’re collecting. This allows you to zoom in on specific areas of your system without getting bogged down by irrelevant data. Think of having dropdowns or input fields right on your dashboard to dynamically change the scope of the logs you’re viewing. Secondly, visualizations that tell a story . Raw logs are often hard to parse. Grafana Loki dashboards allow you to transform log data into meaningful visuals. You can create panels that show the rate of errors over time, the distribution of log levels (INFO, WARN, ERROR), the frequency of specific keywords (like “timeout” or “failed request”), or even track the latency of operations if you’re extracting that from your logs. Graphs and charts make trends and outliers jump out at you much faster than scrolling through text. Thirdly, integration with metrics and traces . This is where the real magic of the Grafana ecosystem comes into play. A truly powerful Grafana Loki dashboard doesn’t just show logs in isolation. It integrates seamlessly with your Prometheus metrics and Jaeger/Tempo traces. Imagine seeing an alert spike in your metrics, then clicking on it to see the relevant logs that occurred at the same time, and then further clicking to see the distributed trace for that specific request. This end-to-end observability is a massive productivity booster for debugging. Fourthly, alerting capabilities . While Grafana is primarily a visualization tool, it can trigger alerts based on your Loki queries. You can set up alerts for when the rate of errors exceeds a certain threshold, or when a specific critical message appears in your logs. Having these alerts directly tied to your log data on the dashboard means you’re notified of problems the moment they arise. Finally, customizable layouts and templates . Every team and application is different. A good Grafana Loki dashboard should be highly customizable. You should be able to arrange panels, resize them, and group related information. Furthermore, using Grafana’s template variables allows you to create dynamic dashboards that can be reused across different environments or services with simple selections. This saves a ton of time and ensures consistency. By focusing on these features, you can transform your Grafana Loki dashboards from passive viewers into active, insightful tools that empower your team to maintain highly available and performant systems.

Advanced LogQL Queries for Powerful Dashboards

Alright, you’ve got the basics down, and you’re building some decent Grafana Loki dashboards . But what if you want to go deeper? What if you want to squeeze every last drop of insight out of your log data? That’s where mastering advanced LogQL queries comes in, my friends. This is where you move from just seeing logs to truly understanding them. Grafana Loki dashboards become exponentially more powerful when fueled by sophisticated LogQL. Let’s talk about some of the cooler tricks up our sleeves. First up, line filtering with regular expressions . We’ve touched on basic filtering, but LogQL’s |= (contains string) and != (does not contain string) operators are just the start. You can use |~ (matches regex) and !~ (does not match regex) for much more precise pattern matching. For instance, if you’re looking for specific error codes within a log message, like "error code": (500|502|503) , you can use |~ "error code": (500|502|503)" . This is invaluable for pinpointing specific types of failures. Next, extracting data with parsers . This is a game-changer, guys. Loki allows you to extract structured data from unstructured log lines using parsers like json , logfmt , regex , and unpack . Imagine a log line like `{