PSEInetSpeed Meter On GitHub: Your Network's Speed Revealed

O.Franklymedia 29 views
PSEInetSpeed Meter On GitHub: Your Network's Speed Revealed

PSEInetSpeed Meter on GitHub: Your Network’s Speed Revealed

Hey guys! Ever wondered how fast your internet connection really is? We’ve all been there, right? You’re downloading a huge file, streaming your favorite show, or trying to crush some online games, and things just…lag. It’s frustrating! That’s where the PSEInetSpeed Meter comes in. This awesome tool, available on GitHub, is designed to give you a clear and accurate picture of your network’s performance. Let’s dive deep and explore what the PSEInetSpeed Meter is all about, how it works, and why you should definitely check it out. We will discuss features like how to install, configure, and troubleshoot the PSEInetSpeed Meter. Understanding how to use this tool can be incredibly helpful for everyday internet usage.

What is the PSEInetSpeed Meter?

So, what exactly is the PSEInetSpeed Meter? Think of it as your personal network speed detective. It’s a software tool, developed and shared on GitHub (a popular platform for developers to collaborate and share code), that measures your internet connection’s speed. Unlike those flashy online speed tests that sometimes give inconsistent results, the PSEInetSpeed Meter aims for accuracy and reliability. It’s designed to provide you with detailed information about your upload and download speeds, ping times (latency), and sometimes even more advanced metrics like packet loss. Having this kind of detailed information can be super useful for pinpointing exactly where your network might be struggling. Maybe your downloads are slow? The PSEInetSpeed Meter can help you figure out if it’s your download speed that’s the bottleneck. Perhaps your online gaming is laggy? It can help you identify if high ping times are the culprit.

The project on GitHub provides the source code, allowing users to understand how the speed test works under the hood. For those who are technically inclined, you can even modify the code to suit your specific needs or contribute to the project by submitting improvements or bug fixes. This open-source nature is one of the coolest things about the PSEInetSpeed Meter – it means it’s constantly evolving and improving, thanks to the community of developers who use and contribute to it. Because it’s open source, the development is transparent. You can see how the speed tests are being performed and even help improve them. You can also deploy the application on different types of hardware. Whether you’re a tech-savvy user or just someone who wants to know if they’re getting the internet speed they’re paying for, the PSEInetSpeed Meter on GitHub is a valuable resource. It’s more than just a speed test; it’s a tool for understanding and optimizing your network performance. It’s like having a mechanic for your internet connection!

How the PSEInetSpeed Meter Works

Alright, let’s get into the nitty-gritty of how the PSEInetSpeed Meter actually works. Behind the scenes, it’s pretty clever stuff! The core functionality typically involves sending data packets to a server (or multiple servers) and measuring how long it takes for those packets to be received back. This process is repeated multiple times, and the results are averaged to provide a more accurate reading. Think of it like this: imagine throwing a ball against a wall and timing how long it takes to come back to you. The faster the ball returns, the quicker the connection. The PSEInetSpeed Meter does the same thing, but with data packets over the internet.

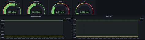
Specifically, the tool often performs the following tests: Download speed tests: The PSEInetSpeed Meter downloads a file from a server and measures the time it takes to complete the download. This gives you your download speed, usually measured in megabits per second (Mbps). Upload speed tests: It uploads a file to a server and measures the upload time, providing your upload speed, also in Mbps. Ping tests: The tool sends small data packets (pings) to a server and measures the round-trip time (RTT), which is the time it takes for a packet to reach the server and come back. This is often measured in milliseconds (ms) and indicates your latency or ping time. Lower ping times are generally better, especially for online gaming. Jitter tests: Some advanced meters also measure jitter, which is the variation in ping times. High jitter can lead to packet loss and a less stable connection. Packet loss tests: This measures the percentage of data packets that are lost during transmission. High packet loss can cause lag and connection issues.

The specific implementation and features of the PSEInetSpeed Meter can vary depending on the version and the developer. However, the fundamental principles of measuring data transfer times and latency remain consistent. These tests give you a comprehensive overview of your internet connection’s performance, going beyond just download and upload speeds. This kind of information is super valuable for troubleshooting and optimization. Is your video conferencing lagging? Check your upload speed and ping. Are you experiencing buffering while streaming? Check your download speed and packet loss. The PSEInetSpeed Meter empowers you to understand what’s happening with your network and to take steps to fix any issues. For instance, if you consistently get low download speeds, you might want to troubleshoot your router, contact your internet service provider (ISP), or even consider upgrading your internet plan.

Installing and Configuring the PSEInetSpeed Meter

Ready to get started? Awesome! Installing and configuring the PSEInetSpeed Meter is usually a straightforward process, but it can depend on the specific tool you’re using and your operating system. Because the PSEInetSpeed Meter is available on GitHub, you will first need to find the repository and download the source code. You’ll likely need to have some basic knowledge about installing and running software.

Here’s a general guide. First, locate the GitHub repository for the PSEInetSpeed Meter you want to use. You can search on GitHub for